電磁繼電器,作為電氣控制系統中不可或缺的關鍵元件,其作用與原理的深入理解對于掌握現代電氣技術至關重要。本文將從電磁繼電器的基本概念出發,詳細闡述其工作原理、主要作用、應用領域以及未來發展趨勢,旨在為讀者構建一個全面而深入的電磁繼電器知識體系。

一、基本概念
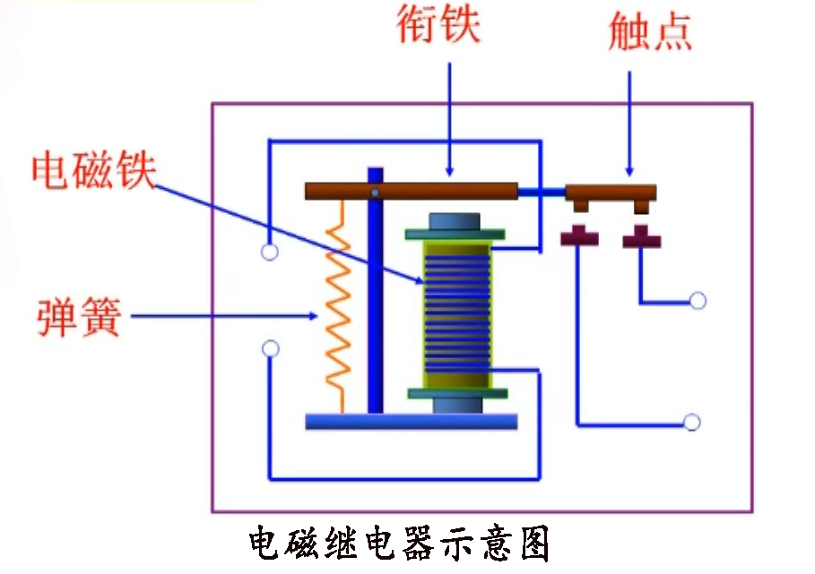
電磁繼電器,簡而言之,是一種利用電磁效應來控制電路通斷的自動開關裝置。它主要由電磁鐵(包括鐵芯、線圈等)、銜鐵、彈簧及觸點系統組成。當線圈中通入電流時,電磁鐵產生磁性,吸引銜鐵運動,從而改變觸點系統的狀態,實現電路的閉合或斷開。反之,當線圈中電流消失,電磁鐵失去磁性,銜鐵在彈簧的作用下復位,觸點系統恢復原狀,電路狀態也隨之改變。
二、工作原理
電磁繼電器的工作原理基于電磁感應定律和磁力的相互作用。當繼電器線圈通電時,電流通過線圈產生磁場,這個磁場作用于鐵芯,使其磁化并吸引銜鐵。銜鐵的運動帶動觸點系統的動作,完成電路的通斷控制。這一過程中,電能被轉化為磁能,再進一步轉化為機械能,最終實現對電路的控制。
具體來說,繼電器通常具有常開觸點和常閉觸點兩種類型。常開觸點在繼電器未動作時處于斷開狀態,動作后閉合;而常閉觸點則相反,未動作時閉合,動作后斷開。這種設計使得繼電器能夠靈活地應用于各種控制電路中,實現復雜的邏輯控制功能。

三、主要作用
1.電路隔離與保護:電磁繼電器能夠實現弱電控制強電,即利用低電壓、小電流的信號去控制高電壓、大電流的電路,有效隔離了控制電路與被控電路,提高了系統的安全性和可靠性。
2.自動化控制:在自動化生產線、機械設備、家用電器等領域,電磁繼電器作為重要的控制元件,能夠根據預設的邏輯程序自動切換電路狀態,實現設備的自動化運行和遠程控制。
3.信號轉換與放大:繼電器能夠將微弱的電信號轉換為較強的機械動作,進而控制大電流電路,實現了信號的轉換與放大功能,在信號傳輸和處理中發揮著重要作用。
4.多路控制:一個繼電器可以控制多個電路,或者多個繼電器組合使用可以實現更復雜的控制邏輯,滿足不同應用場景的需求。
四、應用領域
電磁繼電器廣泛應用于工業自動化、電力系統、交通運輸、航空航天、通信設備、家用電器等多個領域。在工業自動化中,繼電器是實現設備自動化控制的核心部件;在電力系統中,繼電器用于保護電路和設備免受短路、過載等故障的影響;在交通運輸領域,繼電器則用于控制車輛的燈光、音響、雨刷等輔助設備;在家用電器中,繼電器則隱藏在內部電路中,默默地為我們的日常生活提供便利。

五、未來發展趨勢
隨著科技的進步和自動化、智能化技術的快速發展,電磁繼電器也在不斷創新與升級。未來,電磁繼電器將朝著小型化、集成化、智能化、高可靠性等方向發展。小型化和集成化將使得繼電器更加緊湊、輕便,便于在有限的空間內安裝使用;智能化則意味著繼電器將具備更強的自我診斷、自我修復能力,以及更靈活的控制策略;而高可靠性則是繼電器始終追求的目標,通過優化材料、改進工藝、加強測試等手段,不斷提升產品的質量和穩定性。
總之,電磁繼電器作為電氣控制領域的重要元件,其作用與原理的深入理解對于推動電氣技術的發展具有重要意義。隨著技術的不斷進步和應用領域的不斷拓展,電磁繼電器必將在未來的發展中展現出更加廣闊的前景和無限的可能。